ベンチマーク結果


前回の投稿の流れで無事PCが完成したので、各種ベンチマークを動かしてみる。
改めて今回のPCのスペックは以下の通り。
| パーツ種別 | メーカー 品名・型番 | 仕様 |
|---|---|---|
| CPU | Intel Core i9-13900HX マザーボードMINISFORUM AR900iに搭載 | Performance-cores: 8 Efficient-cores: 16 スレッド総数: 32 キャッシュ: 36 MB |
| グラフィックボード | ASUS DUAL GeForce RTX 4070 SUPER EVO OC Edition 12GB GDDR6X | Video Memory: 12GB GDDR6X CUDA Core: 7,168 |
| メモリ | CORSAIR VENGEANCE DDR5 64GB [32GB×2枚] | SO-DIMM DDR5 4800 (PC5-38400) |
| SSD | Crucial T500 2TB | PCIe Gen 4 (最大転送速度 7,400MB/秒) NVMe M.2 (2280) |
- CINEBENCH R23
- 3DMark: Fire Strike/Time Spy/Steel Nomad
- CrystalDiskMark 8.0.5
CINEBENCH R23
CPUの性能(Multi Core)として、デスクトップ向けCPUと比べるとIntel Core i5 14600K(14C 20T@3.5GHz)辺りと同じくらいの性能。やはりモバイル向けなのでデスクトップ向けハイエンドには及ばないところ、でも電力当たりの性能としては十分かと。
| CPU (Multi/Single) | pts |
|---|---|
| CPU (Multi Core) | 23,963 |
| CPU (Single Core) | 1,699 |
| MP Ratio | 14.11 x |
- Processor: 13th Gen Intel Core i9-13900HX
- Core x GHz: 24 Cores, 32 Threads @ 2.42 GHz
- OS: Windows 10, 64 Bit, Professional Edition (build 22631)
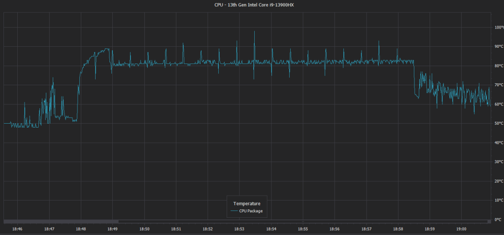
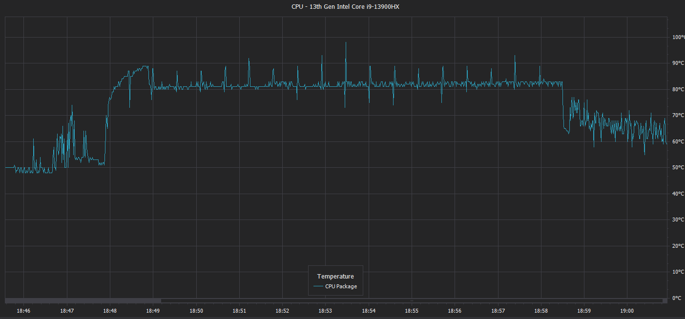
以下は、Multi Core及びSingle Core実行時のCPU温度変化。
Multi Core時は開始直後90℃近くに、以降は80℃くらいで推移。
Single Core時は60℃前後で推移。


3DMark
System information
- GPU: NVIDIA GeForce RTX 4070 SUPER
- CPU: 13th Gen Intel Core i9-13900HX
Fire Strike
| Score | |
|---|---|
| Fire Strike Score | 33,588 |
| Graphics score | 43,749 |
| Physics score | 37,979 |
| Combined score | 11,522 |
以下、フレームレート・CPU/GPUの温度・使用率・動作クロックの推移。
温度については上から2番目のグラフで、GPU(青)は70℃前後で推移、CPU(水色)は60℃前後で推移、最後の方のPhysics testでは90℃近くまで上昇。

Time Spy
| Score | |
|---|---|
| Time Spy Score | 19,453 |
| Graphics score | 20,456 |
| CPU score | 15,226 |
以下、フレームレート・CPU/GPUの温度・使用率・動作クロックの推移。
温度については上から2番目のグラフで、GPU(青)は70℃前後で推移、CPU(水色)は60℃前後で推移、最後のCPU test時は90℃近くまで上昇。

Steel Nomad
| Score | |
|---|---|
| Steel Nomad Score | 4,524 |
| Graphics test | 45.24 FPS |
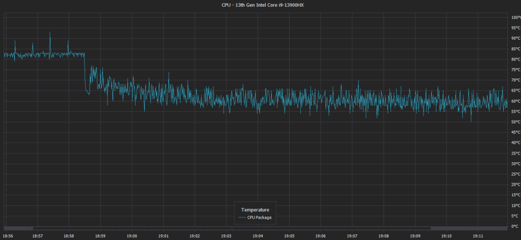
以下、フレームレート・CPU/GPUの温度・使用率・動作クロックの変化。
温度については上から2番目のグラフで、GPU(青)は最初80℃付近、以降70℃付近で推移、CPU(水色)は他のベンチマークに比べ低めの50℃前後で推移。

CrystalDiskMark 8.0.5

以下、実行時の温度変化。

マザーボードAR900iはM.2 2280 PCIe4.0 SSDスロットをフロントに2つ、背面に2つ、計4つを備え、今回Crucial T500 2TBを搭載したフロント側はアクティブヒートシンクが標準で付属しているので、SEQ1M Q8T1 Read時で41℃、SEQ1M Q8T1 Write時で42℃と、しっかり冷却されている感じ。
静音性については、別途計測して追記予定。
まとめ
以上、ベンチマーク結果や実際に1か月ほど使ってみた感想としては、当初のコンセプトの通りコンパクトでデザイン重視(でもそこそこ高性能)なPCになっているのではないか。特に普段GPUを使用していない時は全くファンも回らずCPU用のファンのみでかなり静か。また、当初予定していたケース底面のファンが取り付けられなかったものの、CPU/GPUどちらもそれなりに冷却できていることが確認できたので結果としてはOK。
最後に気になった点(対応していたら良かった点)としては、以下の通り。
- フロントUSB Type-Cへの対応(今回のマザーボードは非対応)
- フロントでのHDオーディオインターフェイス対応
- 電源ボタンかどこかLEDが光り電源オン状態が分かる
- 通気性重視のケースのため冷却面で効果がある反面、埃が溜まり易そう
以上、今回選択したケースTerraはフロントパネルの無垢材やアルミパネルの質感が高くデザイン重視ではあるものの、選択したパーツとしては消費電力に対する性能のバランス、それなりの負荷時での静音性など、全体的に満足な結果となりました。


[…] 続きはこちらから。 […]
いいねいいね